>13 yrs
>20
>3.5Mn
10x
90%
time
577
per year
Everything you need to build safety-critical systems faster, stay compliant, and keep developers in flow.


A standalone connector that syncs ALM data and files with Sphinx-Needs-locally or in CI/CD.
Benefits:
Wide ALM & format support: DOORS, Polarion, Codebeamer, Jama, Jira; plus Excel, ReqIF, SysML v2.
Runs anywhere: developer laptops (user license) or CI/CD (system license).
ReqIF export: convert needs.json to .reqif/.reqifz for enterprise exchange.
ubCode is a VS Code extension that lets developers create structured, reusable building blocks with instant preview, validation, and links. It’s the entry point of traceability, right where developers start.
Benefits:
Instant linting & need validation: catch duplicates, missing links, and schema issues as you type.
IDE-native & ecosystem-ready: VS Code workflow with seamless Sphinx-Needs & ubTrace handoff.
Live preview in <0.2s: see exactly how docs render and fix before builds.


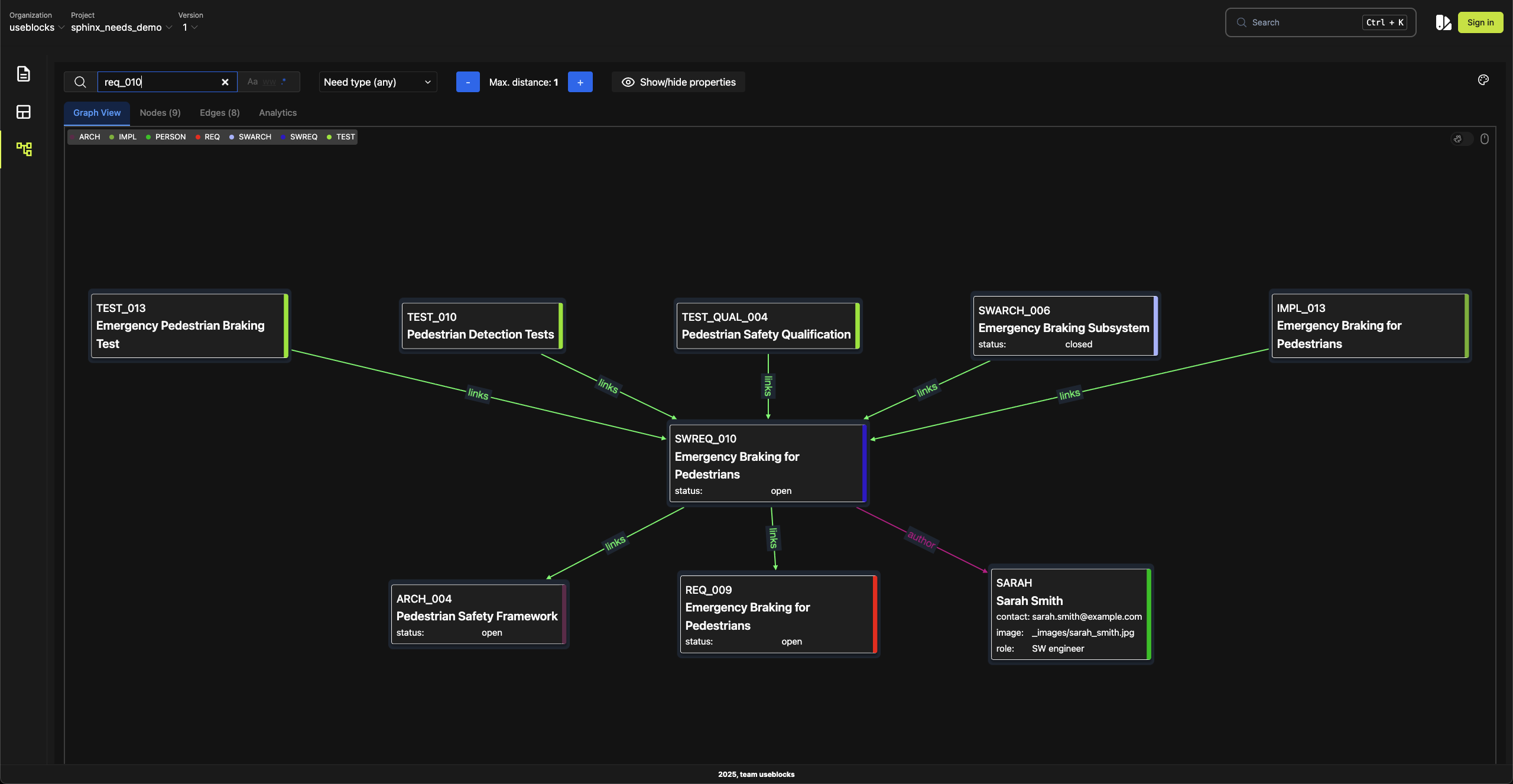
Sphinx-Needs brings engineering-as-code to your team. Use open, extensible syntax to create, relate, and manage needs, requirements, tests, and specs. All versioned and linked.
Benefits:
100% open source with 341K+ downloads, used by 30+ OEMs & Tier-1s
Auto-linked engineering objects versioned in Git
Extensible and integrable works with external data sources and diagrams
ubTrace creates a real-time data layer across your development artefacts. From needs to test cases, it shows relationships, versions, and change logs - ready for audits and fast analysis.
Benefits:
Unified traceability dashboard: navigate needs, tests, code links, versions, and change logs.
Graph & data export: export models/graphs for audits, reviews, and reports.
CI-aware analysis: run artefact checks in pipelines with multi-version & delta handling.
.png)
Reduce software license costs by eliminating redundant tools
30-50% license cost reduction
Short <6 months

Enable larger teams, improve traceability, and enhance compliance.
Iterate the V-Model in 1 day
Mid (6 -12 months)
Free up developers by automating workflows and reducing manual work.
Efficiency gains of 40% per developer
Long (+12 months)
Auto-generate traceability, evidence, and reports from your repo.
Audit prep time ↓ up to 80%
Short <6 months
IDE linting and live previews catch issues before builds; ubTrace accelerates Sphinx.
Live preview <0.2s; builds up to 50% faster
Short <6 months
Connect enterprise ALM and formats without rip-and-replace via ubConnect.
Works with DOORS, Polarion, Codebeamer, Jama, Jira; Excel/ReqIF/SysML v2
Mid (6–12 months)
Join teams across automotive, aerospace, and safety-critical systems who’ve transformed their development efficiency with useblocks.
Effortlessly connect your favourite tools, from GitHub and Jira to Excel, Python, and SysML- into one unified workflow. Our integrations work out of the box, so your team can spend less time switching contexts and more time building, analysing, and delivering results. Whether you’re coding, managing projects, or modelling systems, everything stays in sync for a truly seamless experience.
See how useblocks can save hours in your documentation process - with full traceability from start to finish.
Tier 1 Customer, 2024
Defense and Aerospace, 2025
OSS user Eclipse Project, 2024
Safety Auditor at OEM project, 2023
We proudly collaborate with world-class communities and research networks to advance software-defined development, traceability, and engineering automation.



